Analytics
The Analytics panel helps you understand how your option trading performs across symbols, strategies, and time.
Instead of reviewing trades one by one, Analytics focuses on trends, consistency, and where your option income is actually coming from.
Performance Analytics
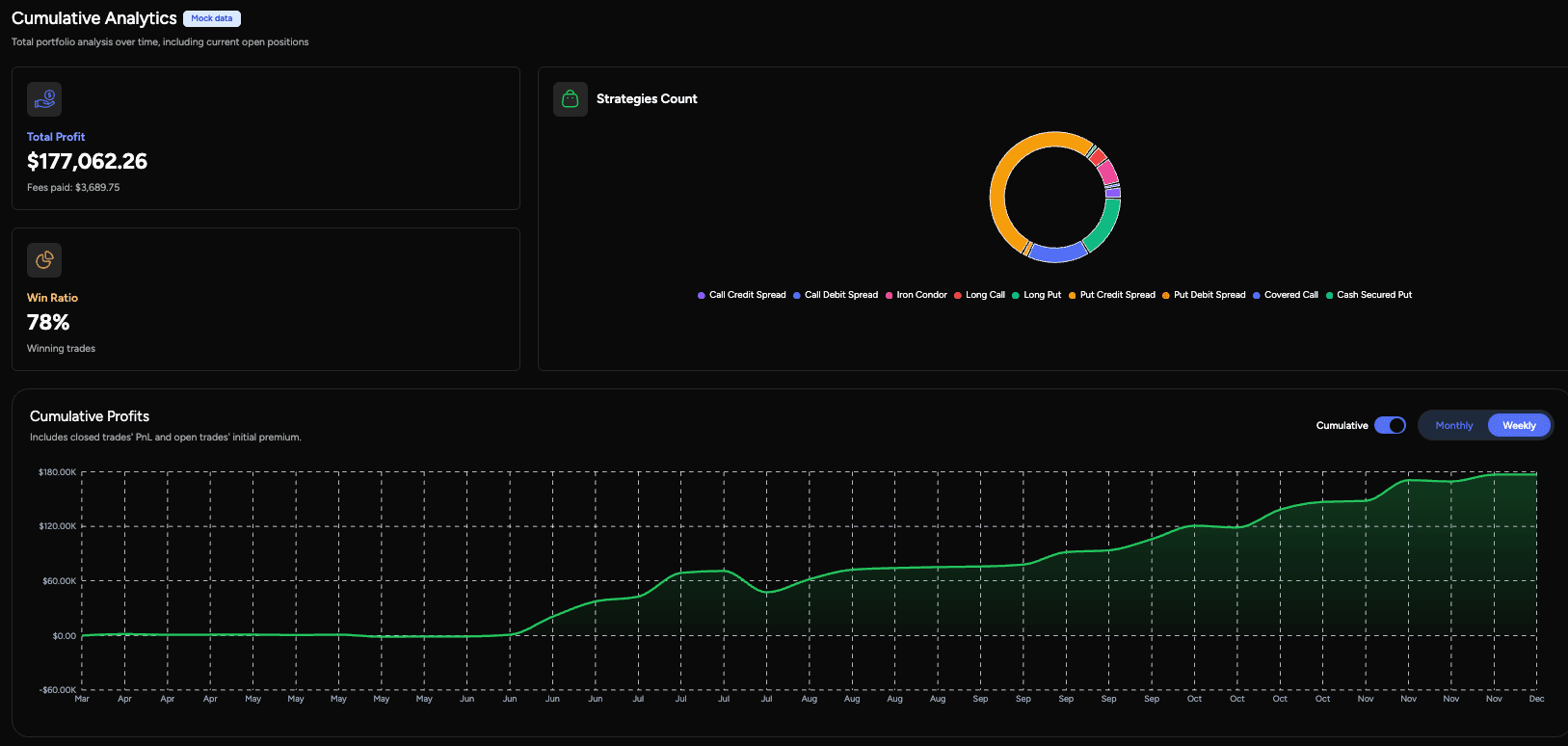
Performance Analytics gives a comprehensive view on your performance.

You can:
- Review realized and cumulative PnL across all trades
- See performance broken down by symbol and strategy
- Track total profit, fees paid, and win rate
- View strategy distribution to understand how often each strategy is used
Premium Paychecks
The Premium Paychecks view organizes option income into clear time buckets.

You can:
- View weekly or monthly premium earnings (all PnL including BUYs)
- Review income by calendar periods
- Navigate across past weeks and months to assess consistency
This turns option premium into an easy-to-read cash flow view.
Filtering & Breakdown

Across all analytics views, you can filter results by:
- Symbol to analyze performance on specific underlyings
- Strategy to compare different option strategies
This makes it easy to answer practical questions like:
- Which strategies generate the most consistent income?
- Which symbols drive most of my PnL?
The Analytics section gives you a high-level, decision-focused view of your option trading performance — without digging through individual trades.
Last updated on